阿里云優惠券 先領券再下單
隨著新一輪科技革命和產業變革深入發展,數據作為關鍵生產要素的價值日益凸顯。在教育領域,數據已經成為教育數字化轉型的加速器、潤滑劑和儀表盤。2021年,教育部印發《普通高等學校本科教育教學審核評估實施方案(2021—2025 年)》,要求堅持方法創新,綜合運用互聯網、大數據、人工智能等現代信息技術手段,深度挖掘常態監測數據,切實減輕高校負擔,提高工作實效。2025年,教育部等九部門聯合印發《關于加快推進教育數字化的意見》,提出要賦能教育評價改革,建立基于大數據和人工智能支持的教育評價機制。推動實現教學全過程、全要素伴隨式數據采集,開展精準畫像。
如何充分利用數據“把脈”課堂?銳取創新推出AI課堂數據要素方案,專注于教育場景數據要素開發,挖掘數據價值,“解碼”課堂!
一、采集:多維度課堂數據

依托自主研發的課堂智能采集設備,銳取AI課堂數據要素解決方案全面采集課堂中老師授課音視頻、課堂軌跡、PPT課件、板書內容、學生考勤、學生專注度、師生互動情況等多種課堂觀測數據,實現對課堂數據的全方位感知,完成多維度課堂數據要素采集。
課堂數據:AI精準識別老師巡視、板書、講授、提問、演示、紀律管理、課堂情緒及學生讀寫、聽講、趴桌子、起立、舉手、交頭接耳、玩手機等行為,完整記錄課堂過程
課堂考勤:AI識別并分析人臉信息,高效完成課堂師生考勤
語音實錄:對課堂錄音進行分析,識別教師語速、速調、情緒。通過AI語音轉文字,對課堂語言文本分析教學內容、教學節奏、教學模型等
PPT:通過OCR技術對課件進行識別,生成PPT切片,可快速定位知識點講解視頻
板書:AI板書增強對教師書寫內容進行整理,形成知識點
專家評課:教務處可自定義評價模板,完成多維度課堂評價
二、數據:課堂數據要素報告
為破解傳統課堂分析中“憑感覺、難量化”的困境,銳取將復雜的課堂場景拆解為老師授課音視頻、課堂軌跡、PPT課件、板書內容、學生考勤、師生互動等多項課堂觀測數據,生成直觀全面的課堂數據要素報告。
(一)教風學風「放大鏡」
教師紀律:關注教師是否存在遲到、早退、拖堂的情況
教師言論:要求教師不存在貶低侮辱、威脅恐嚇、負能量語言,或傳遞錯誤價值觀
學生紀律:關注學生是否存在遲到、早退、曠課的情況
情感態度與價值觀培養:關注教師對學生責任意識、合作精神、科學態度、社會責任、家國情懷等方面的正面引導

(二)教師表現「顯微鏡」
教師語速:要求適中且富有節奏變化
教師普通話:要求吐字清晰,歸音到位,無方言痕跡
教學媒體使用:要求教師能夠根據教學內容選擇合適的教學媒體
重難點講解:要求教學重難點定位準確、講解清晰
內容呈現:要求教學內容準確無誤,講解由淺入深、環環相扣
教學節奏:要求課堂時間分配合理,核心教學活動

(三)教學模式「溫度計」
教學模式:根據S-T分析,判斷教師行為在教學過程中所占的比例,細分為練習型、講授型、對話型、混合型
課堂時間分配:識別并分析教師課堂流程安排的合理性、課堂時間分配的合理性、學生活動組織的多樣性
課堂互動分析:引入麥卡錫4MAT、布魯姆認知目標分類、弗蘭德斯互動分析等專業教育模型,關注教師提問方式、教學方式、引導學生思考模式

(四)互動質量「刻度尺」
互動數據:記錄完整的課堂學習中師生互動、提問次數
師生互動熱力圖:直觀體現師生互動頻次以及互動時間段
關注教師:課堂教師情緒可作為課堂氛圍及感染力的重要參考

(五)學生狀態「掃描儀」
學生課堂行為:識別學生在課堂各階段的聽講、觀察、低頭、操作、練習等行為,判斷學生行為表現是否與教學活動要求匹配
聽講學生人數比:根據課堂全過程中學生聽講人數的整體比例,評估學生對教學內容的投入與關注程度
學生情感表現:關注學生在課堂中是否保持正向情緒

(六)板書PPT「打印機」
課程內容摘要:從關鍵總結、具體策略、應用與思考等多方面概況課堂知識點
PPT識別:關注課件內容,通過PPT切片,完整的生成知識框架
板書識別:關注教師板書書寫情況,高效記錄課堂筆記

四、分析:課堂AI評價報告
課堂數據采集完成后,系統自動調用DeepSeek大模型對200+項課堂數據分析,根據評價模板生成智能、全面、專業的課堂AI評價報告。評價模板可為學校量身定制。銳取課堂AI評價報告基于課堂數據要素報告,為學情、教情、課堂情況提供精準量化的綜合評分,為教育生態帶來理性洞察,讓課堂評價有據可依,讓專業成長有跡可循。

課堂信息:從課堂信息、課堂類型、課堂秩序、綜合評分方面,為您呈現課堂的整體情況
觀測點:從語言、教態、互動等方面客觀呈現課堂中教師教學行為與學生學習反應的關鍵數據
綜合評分:從AI評分和督導評分兩方面展示教師得分
教情分析:從教師課堂行為、詞匯、語速以及情緒變化等方面,反映教師對課堂把控情況
學情分析:從學生紀律表現、行為以及情緒等方面,反映課堂教學氛圍及學生學習情況

五、管理:沉淀課堂數據資產
在長期、系統的數據采集與深度分析過程中,課堂數據沉淀為數據資產。“班級畫像”與“教師畫像”動態生成與持續優化,并構建了“數據駕駛艙”,精準刻畫課堂實況,全面呈現教師專業能力與發展軌跡,共同賦能校園管理。
(一)班級畫像
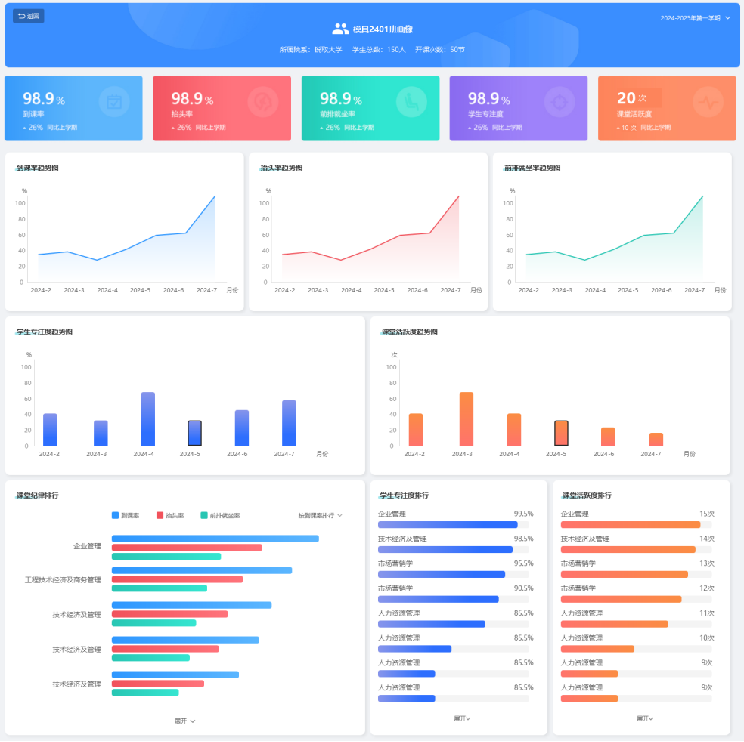
班級畫像模塊可查看班級基本信息,包括到課率、抬頭率、前排就坐率、學生專注度、課堂活躍度等關鍵數據。縱向以時間跨度對比,生成數據趨勢圖,追蹤班級變化;橫向以不同課堂數據對比,生成數據排行榜單,為班級管理優化提供清晰依據。

(二)教師畫像
基于長時間跟蹤老師課堂情況,持續匯聚與分析的多維度課堂數據要素,生成高精準的教師畫像。畫像涵蓋了括AI評分、督導評分、教情評分、學情評分、教風評分、學風評分,展示教師的課堂工作量、課堂投入情況、課堂效果、授課特征、教學風格,為教師自我改進和專業發展提供依據。

(三)數據駕駛艙
面向教務部門和學校管理者,數據駕駛艙對校園運行態勢和質量狀況進行全局性監測與可視化展示,包括學校教師數、開設課程數、正在進行的課程、督導計劃完成度、課堂異常情況等,從而全面呈現不同維度下的課堂質量,為教務部門和學校管理者提供全校運行的宏觀視角。

申請創業報道,分享創業好點子。點擊此處,共同探討創業新機遇!
本文鏈接:http://m.www897cc.com/showinfo-20-187285-0.html銳取新品發布!AI課堂數據要素方案洞察數據價值!
聲明:本網頁內容旨在傳播知識,若有侵權等問題請及時與本網聯系,我們將在第一時間刪除處理。郵件:2376512515@qq.com
上一篇: 雙十一2025什么時候開始到什么時候最便宜?是提前買還是當天買劃算?雙11優惠攻略滿減規則大全一覽附活動詳細時間表